热线电话:182-2987-8270 0731-85235418
当前位置: 首页 > 新闻中心 > 行业新闻
解析变频供水设备深井取水过程
时间:2017-09-15 10:10:57
文章发布:
原创作者:未知
来源:互联网

       

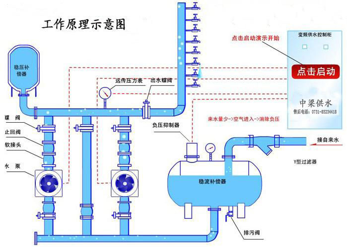
深井变频供水设备是专门从井底抽水至水箱或者用户,井深一般20-200米,根据用户需求不同,可以有不同的配置,包括水箱浮球控制,压力表控制,和变频恒压控制,目前变频恒压控制是先进与稳定的方案。浮球与压力表都是直接启动水泵,容易造成水泵寿命减短,变频则是水泵平滑启动水泵,启动电流与电压都比较低。变频供水设备是当前高效、节能、清洁的高智能型二次供水设备,近年来已被广泛用于各种建筑二次供水系统、喷淋浇灌和工农业生产增压设备等。

 
 
应用范围:
深井变频供水设备可结合水池(水箱)使用,推荐打井取水的地方或没有自来水供给的以下场合使用:
1、各种建筑群,如居民小区、别墅、医院、学校、宾馆、旅馆、酒楼、酒店、体育馆、高尔夫球场、机场、军队、工厂宿舍等场合日常生活水增压。
2、原有陈旧给水系统(如水池或水塔供水、气压式供水的建筑物等)的升级节能改造。
3、各种冷热水循环系统,如宾馆、酒店、旅馆、学校或工厂宿舍等场合冷热水循环。
4、生产建设,如工厂生产加工、洗涤装置、食品饮料加工、建筑工地等给水增压。
5、灌溉喷淋:如公园、水上乐园、农场、果园等场合给水。
 
设备及相关管道安装:
1、该设备应安装在室内或有遮蔽户外场合,环境温度介于5℃~40℃,相对湿度小于90%,并应有良好的通风性,周围不能存在易燃易爆或具有腐蚀性的气体或液体,场地海拔不高于2000米。
2、供水设备配套泵的安装应按照厂商提供的安装使用说明书进行,与设备进水母管连接的外围管道(自来水管道或水池出水管道)必须严格按照设备所附进水母管尺寸规格布置,宜做到外围管道内径≥设备进水母管内径。
3、设备布置及安装示意图或有关规范进行,有设计图纸的必须严格按照图纸施工。
4、设备吸水方式宜为自灌式,非自灌式的必须有可靠的引水保证。
5、如果设备安装在板房上时,建议采用减震装置,否则会给您带来噪音或震动。
 
 
 
变频控制系统的安装:
 
变频控制柜根据功率不同具有相应的重量,搬运时必须采用适当的吊装方式,一面跌落或碰撞引起部分元件损坏。同时还应注意下列事项:
 
1、周围环境对控制系统的影响较大,因此,安装时必须避免有太阳直射、高温、多湿的的场所,环境温度宜保持在-10℃~40℃。相对湿度小于90%,且不容许有凝水滴/霜等现象。
2、安装场所应避免油雾、易燃易爆气体液体、棉尘等。
3、若采用落地式控制柜,必须配置的底座,同时保证控制柜底座与地面的距离不小于10厘米;如采用挂墙式安装时,必须确保悬挂装置力度足够,并且墙面不得过于潮湿。
4、接线时,严禁一切零碎线头、螺丝等金属物掉进控制柜中。否则易引起控制系统出现障碍、误动作设置损坏的严重后果。
5、由于变频控制系统中装配有变频器,因此,在控制系统的输入输出回路中含有高频成分,对在控制柜附近使用通信设备可能会带来电磁波障碍,此时可安装宣讲的无线电噪音滤波器或噪声滤波器减少干扰。
标签:
为您推荐
最新文章